设为首页 收藏本站
查看: 1518|回复: 0

[经验分享] zabbix grafana安装

[复制链接]

尚未签到

发表于 2018-1-1 16:25:22 | 显示全部楼层 |阅读模式
  1.在安装好zabbix的基础上安装grafana插件
  

wget https://grafanarel.s3.amazonaws.com/builds/grafana-4.0.2-1481203731.x86_64.rpm  
rpm -ivh grafana-4.0.2-1481203731.x86_64.rpm
  
chkconfig --add grafana-server
  
service grafana-server start
  
http://ip:3000
  

  

  2.安装好就可以访问,默认用户名是admin,密码admin
   DSC0000.png
  3.安装grafana插件,并重启服务
   DSC0001.png
  

grafana-cli plugins list-remote  
grafana-cli plugins install alexanderzobnin-zabbix-app
  
grafana-cli plugins install grafana-piechart-panel
  
/etc/init.d/grafana-server restart
  

  

  4.启用插件,登陆grafana,config---enable
   DSC0002.png
  5.配置zabbix数据库的源
   DSC0003.png
  6.选择类型zabbix,及zabbix的api接口,连接zabbix数据有读权限的用户,也可以用admin
DSC0004.png

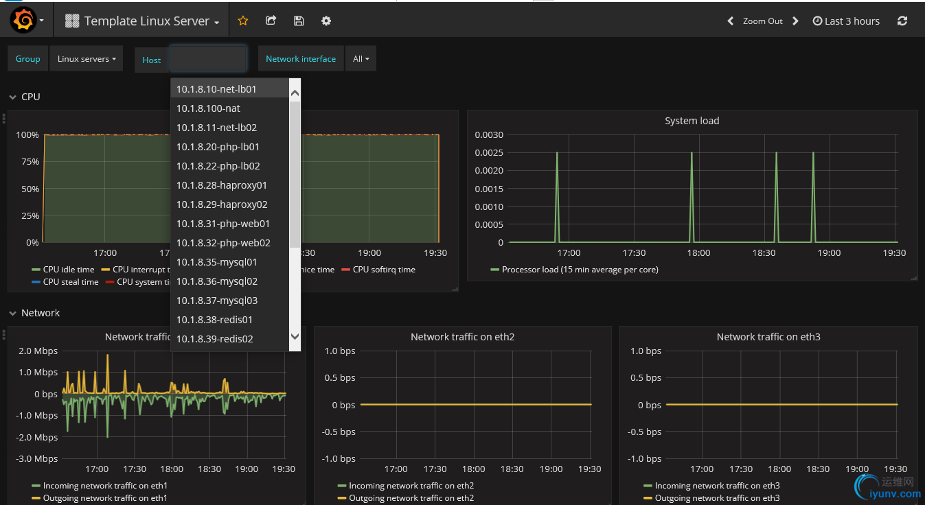
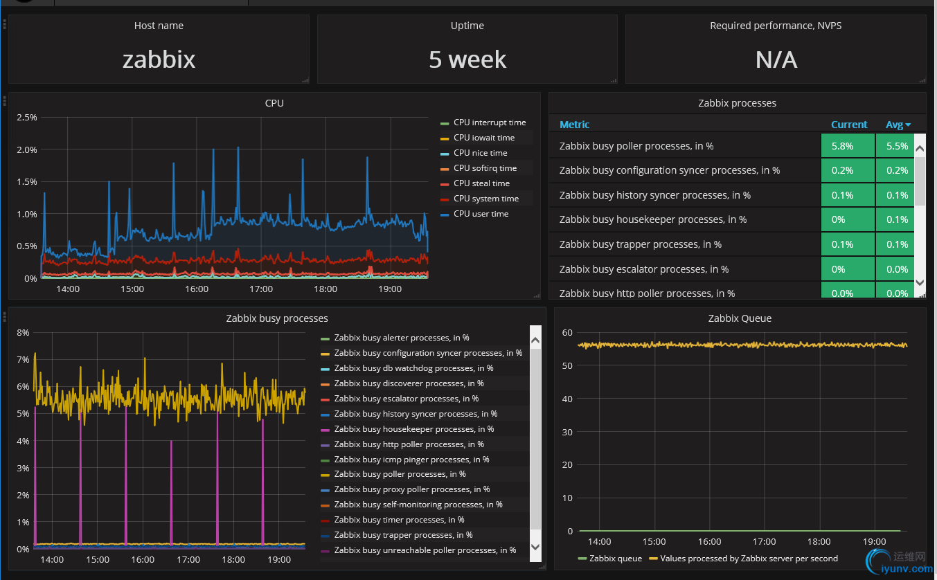
  7.连接zabbix数据库,就可以看到zabbix加入的主机
DSC0005.png

DSC0006.png

  相关文档:
  http://docs.grafana-zabbix.org/installation/configuration/
  http://blog.sina.com.cn/s/blog_8ea8e9d50102wtzy.html
  http://docs.grafana.org/guides/whats-new-in-v4/
  https://github.com/alexanderzobnin/grafana-zabbix/wiki/Usage

运维网声明 1、欢迎大家加入本站运维交流群:群②:261659950 群⑤:202807635 群⑦870801961 群⑧679858003
2、本站所有主题由该帖子作者发表,该帖子作者与运维网享有帖子相关版权
3、所有作品的著作权均归原作者享有,请您和我们一样尊重他人的著作权等合法权益。如果您对作品感到满意,请购买正版
4、禁止制作、复制、发布和传播具有反动、淫秽、色情、暴力、凶杀等内容的信息,一经发现立即删除。若您因此触犯法律,一切后果自负,我们对此不承担任何责任
5、所有资源均系网友上传或者通过网络收集,我们仅提供一个展示、介绍、观摩学习的平台,我们不对其内容的准确性、可靠性、正当性、安全性、合法性等负责,亦不承担任何法律责任
6、所有作品仅供您个人学习、研究或欣赏,不得用于商业或者其他用途,否则,一切后果均由您自己承担,我们对此不承担任何法律责任
7、如涉及侵犯版权等问题,请您及时通知我们,我们将立即采取措施予以解决
8、联系人Email:admin@iyunv.com 网址:www.yunweiku.com

所有资源均系网友上传或者通过网络收集,我们仅提供一个展示、介绍、观摩学习的平台,我们不对其承担任何法律责任,如涉及侵犯版权等问题,请您及时通知我们,我们将立即处理,联系人Email:kefu@iyunv.com,QQ:1061981298 本贴地址:https://www.iyunv.com/thread-430568-1-1.html 上篇帖子: Zabbix实现微信告警 下篇帖子: zabbix 布署实践【1 server安装】
您需要登录后才可以回帖 登录 | 立即注册

本版积分规则

扫码加入运维网微信交流群X

扫码加入运维网微信交流群

扫描二维码加入运维网微信交流群,最新一手资源尽在官方微信交流群!快快加入我们吧...

扫描微信二维码查看详情

客服E-mail:kefu@iyunv.com 客服QQ:1061981298


QQ群⑦:运维网交流群⑦ QQ群⑧:运维网交流群⑧ k8s群:运维网kubernetes交流群


提醒:禁止发布任何违反国家法律、法规的言论与图片等内容;本站内容均来自个人观点与网络等信息,非本站认同之观点.


本站大部分资源是网友从网上搜集分享而来,其版权均归原作者及其网站所有,我们尊重他人的合法权益,如有内容侵犯您的合法权益,请及时与我们联系进行核实删除!



合作伙伴: 青云cloud

快速回复 返回顶部 返回列表