设为首页 收藏本站
查看: 1376|回复: 0

[经验分享] GIT 这么好用,为什么还是有人不知道怎么用它提交代码?

[复制链接]

尚未签到

发表于 2018-1-13 11:00:20 | 显示全部楼层 |阅读模式
客户端代码管理工具的变迁: 从 SVN 到 GIT
  截止目前,新版的 APICloud Studio 2 仍然处于公测期.APICloud Studio 2 的代码管理客户端,由 SVN 改为了 GIT.公司代码服务器,仍然是 SVN 服务器,前端使用 GIT 作为客户端.一些童鞋,肯定已经猜到了 -- APICloud Studio 2使用了 GIT-SVN 技术来管理代码.
  这一重要的特性,不成想,却成为了 APICloud Studio 2 的一大槽点,几乎每天都有人在论坛问 "为什么提交到代码没有效果?" 一类的问题.我们每天都在论坛,QQ,或者通过邮件,来尝试解答开发者此类的关于代码提交的问题.发现问题,主要还是集中在个人日常的代码管理工具的使用习惯上.有过 GIT 使用经验的人,基本看过文档或简单提示,都能轻松上手;更多的使用 SVN 来管理代码的开发者,虽然最终能提交到代码到 APICloud 云端了,但是可能还是无法真正理解: 为什么云端同步代码前,我必须做一次本地提交.
使用 APICloud Studio 2 提交代码,有多 "难" ?
右键某个修改的文件或文件夹,选择 Git -> Git add + commit
DSC0000.jpg

在底部新出现的输入框中,输入一段描述,来记录修改了哪些东西,修改的动机等等,然后按 ctrl/cmd + s 保存
DSC0001.jpg

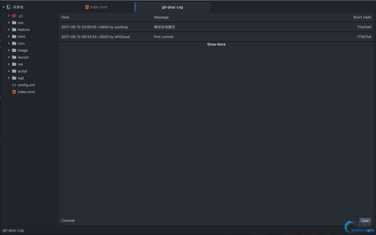
通过本地代码提交日志来验证本地提交是否成功
  查看日志,可以通过在 ctrl/cmd + shift + p 调出命令输入框,然后输入 log,选中 Git Plus: Log 命令.
DSC0002.jpg

  在项目的本地提交记录页面,如果看到刚刚提交的,就说明已经本地提交成功了.
DSC0003.jpg

右键项目根目录 --> 代码管理 --> 从云端同步 --> 同步到云端
  我们建议每次 "同步到云端" 前,都先做一次 "同步到云端" 操作,类似于 SVN 中的先更新,再提交.云端同步期间,底部控制台会有日志输出;云端同步结束,左上角会有提示通知.
DSC0004.jpg

右键云编译 --> 代码, 查看代码提交记录
  APICloud Studio2 集成了云端的各个功能,我们可以直接右键项目,进去其对应的云端界面.此时我们看到我们刚刚的修改,已经同步到云端了.
DSC0005.jpg

  是不是很方便,很神奇,竟然可以真的使用 GIT 来管理 SVN 代码了.对 GIT-SVN 技术感兴趣的,还不赶紧去搜下?!
为什么不继续使用 SVN 作为 APICloud Studio 2 的默认代码管理工具呢?
  首先,需要说明一下: 代码管理功能,只是 APICloud Studio2提供的基础功能之一,并且没有限制必须使用 APICloud Studio2管理代码,才能继续使用 APICloud Studio2的其他功能.如果你依然对 SVN 情有独钟,或者这几天项目实在太赶,可以使用各种第三方代码管理工具来管理你的 APICloud 应用.SVN 地址和密码,可以从云端控制台获取.
DSC0006.jpg

  然后,才是 APICloud Studio2的核心代码管理工具,为何改为 GIT 呢?当然是因为它更高效,更有潜力了!如此说,可能有些抽象,来个具体的例子吧.大家可以看下 2.1.4 有一个很重要的但是不是很起眼的更新: 倾情推出本地代码时光机功能,支持手动备份和与云端同步时,自动备份本地未提交代码.它基于 GIT 的 stash 命令实现.可以做到,只要你本地 .git 目录不人为破坏,所有没有提交的代码,一旦因为某种意外丢失,都可以使用 "本地代码时光机" 功能找回.当然, 大家不用担心 .git 目录体积的问题,因为本地备份,不是简单的 zip 压缩,感兴趣的可以好好研究下 git stash 命令.
DSC0007.jpg

小结
  GIT 这么好用,为什么还是有人不知道怎么用它提交代码?当然是个人代码管理工具使用习惯的差异了.但是,我可以很负责任地告诉你,熟悉下 GIT,不仅有利于你更好地开发 APICloud 应用,更有利于以后自己学习和工作的方方面面.试着换个角度看世界,会发现新的不同呦~

运维网声明 1、欢迎大家加入本站运维交流群:群②:261659950 群⑤:202807635 群⑦870801961 群⑧679858003
2、本站所有主题由该帖子作者发表,该帖子作者与运维网享有帖子相关版权
3、所有作品的著作权均归原作者享有,请您和我们一样尊重他人的著作权等合法权益。如果您对作品感到满意,请购买正版
4、禁止制作、复制、发布和传播具有反动、淫秽、色情、暴力、凶杀等内容的信息,一经发现立即删除。若您因此触犯法律,一切后果自负,我们对此不承担任何责任
5、所有资源均系网友上传或者通过网络收集,我们仅提供一个展示、介绍、观摩学习的平台,我们不对其内容的准确性、可靠性、正当性、安全性、合法性等负责,亦不承担任何法律责任
6、所有作品仅供您个人学习、研究或欣赏,不得用于商业或者其他用途,否则,一切后果均由您自己承担,我们对此不承担任何法律责任
7、如涉及侵犯版权等问题,请您及时通知我们,我们将立即采取措施予以解决
8、联系人Email:admin@iyunv.com 网址:www.yunweiku.com

所有资源均系网友上传或者通过网络收集,我们仅提供一个展示、介绍、观摩学习的平台,我们不对其承担任何法律责任,如涉及侵犯版权等问题,请您及时通知我们,我们将立即处理,联系人Email:kefu@iyunv.com,QQ:1061981298 本贴地址:https://www.iyunv.com/thread-434598-1-1.html 上篇帖子: 集美大学 计算机 郑如滨 下篇帖子: Git学习笔记
您需要登录后才可以回帖 登录 | 立即注册

本版积分规则

扫码加入运维网微信交流群X

扫码加入运维网微信交流群

扫描二维码加入运维网微信交流群,最新一手资源尽在官方微信交流群!快快加入我们吧...

扫描微信二维码查看详情

客服E-mail:kefu@iyunv.com 客服QQ:1061981298


QQ群⑦:运维网交流群⑦ QQ群⑧:运维网交流群⑧ k8s群:运维网kubernetes交流群


提醒:禁止发布任何违反国家法律、法规的言论与图片等内容;本站内容均来自个人观点与网络等信息,非本站认同之观点.


本站大部分资源是网友从网上搜集分享而来,其版权均归原作者及其网站所有,我们尊重他人的合法权益,如有内容侵犯您的合法权益,请及时与我们联系进行核实删除!



合作伙伴: 青云cloud

快速回复 返回顶部 返回列表