设为首页 收藏本站
查看: 1193|回复: 0

[经验分享] Ansible-Tower快速入门-6.查看tower的仪表板【翻译】

[复制链接]

尚未签到

发表于 2015-9-16 09:18:41 | 显示全部楼层 |阅读模式
  查看tower的仪表板   
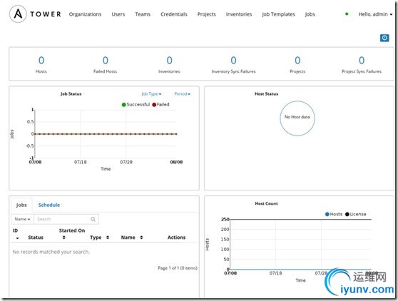
  到这一步,我们已经可以在屏幕上看到tower的仪表板了,我们可以看到你目前“主机”“资产清单”和“项目”的汇总信息,有基于时间的作业运行状态,主机状态的汇总图表,最近完成的作业和计划作业的汇总,对于超级用户来说,还有主机数的汇总  
  在界面的顶部,我们可以通过导航进入到tower的各方面的内容,包括有:组织,用户,团队,证书,项目,资产清单,作业模板和作业。  
DSC0000.jpg   
  记住,快速启动的目标是推出一个简单的playbooks,为了这个目标,我们需要设置大量的配置项,但是对于目前来说,我们只需要保证tower的配置项是正确即可。至于执行更多的调用playbooks,灵活的高级功能和基于角色的访问控制,我们将在后续进行说明,你也将会获得tower的更多可用信息。  
  Tower提供了一个多层次的基于角色的访问控制,提供了职责授权,但是为了更好的控制什么人能做什么,我们将在文档的后续部份中进行讲解说明,对于目前来说,我们仅进行需要的概述tower的基于角色的访问控制的层次结构和各个组件之间的关系。   
  Tower层级关系   DSC0001.png
   
  文本源于Ansible tower的官方说明文档《tower_user_guide-latest》,翻译仅作为学习兴趣参考,翻译的不好,望请多多见谅,希望得到大家的宝贵建议或意见。  
  官方说明文档(全英文)可以到官方网站进行下载http://www.ansible.com/tower

运维网声明 1、欢迎大家加入本站运维交流群:群②:261659950 群⑤:202807635 群⑦870801961 群⑧679858003
2、本站所有主题由该帖子作者发表,该帖子作者与运维网享有帖子相关版权
3、所有作品的著作权均归原作者享有,请您和我们一样尊重他人的著作权等合法权益。如果您对作品感到满意,请购买正版
4、禁止制作、复制、发布和传播具有反动、淫秽、色情、暴力、凶杀等内容的信息,一经发现立即删除。若您因此触犯法律,一切后果自负,我们对此不承担任何责任
5、所有资源均系网友上传或者通过网络收集,我们仅提供一个展示、介绍、观摩学习的平台,我们不对其内容的准确性、可靠性、正当性、安全性、合法性等负责,亦不承担任何法律责任
6、所有作品仅供您个人学习、研究或欣赏,不得用于商业或者其他用途,否则,一切后果均由您自己承担,我们对此不承担任何法律责任
7、如涉及侵犯版权等问题,请您及时通知我们,我们将立即采取措施予以解决
8、联系人Email:admin@iyunv.com 网址:www.yunweiku.com

所有资源均系网友上传或者通过网络收集,我们仅提供一个展示、介绍、观摩学习的平台,我们不对其承担任何法律责任,如涉及侵犯版权等问题,请您及时通知我们,我们将立即处理,联系人Email:kefu@iyunv.com,QQ:1061981298 本贴地址:https://www.iyunv.com/thread-114253-1-1.html 上篇帖子: Ansible-Tower快速入门-8.创建组织【翻译】 下篇帖子: 源码安装Ansible
您需要登录后才可以回帖 登录 | 立即注册

本版积分规则

扫码加入运维网微信交流群X

扫码加入运维网微信交流群

扫描二维码加入运维网微信交流群,最新一手资源尽在官方微信交流群!快快加入我们吧...

扫描微信二维码查看详情

客服E-mail:kefu@iyunv.com 客服QQ:1061981298


QQ群⑦:运维网交流群⑦ QQ群⑧:运维网交流群⑧ k8s群:运维网kubernetes交流群


提醒:禁止发布任何违反国家法律、法规的言论与图片等内容;本站内容均来自个人观点与网络等信息,非本站认同之观点.


本站大部分资源是网友从网上搜集分享而来,其版权均归原作者及其网站所有,我们尊重他人的合法权益,如有内容侵犯您的合法权益,请及时与我们联系进行核实删除!



合作伙伴: 青云cloud

快速回复 返回顶部 返回列表