设为首页 收藏本站
查看: 2374|回复: 0

[资源发布] 使用prometheus+blackbox_exporter监控http、icmp网络性能

[复制链接]

尚未签到

发表于 2018-1-22 13:48:19 | 显示全部楼层 |阅读模式
使用prometheus+blackbox_exporter监控http、icmp网络性能

话不多说,网络还是需要监控起来的。转载的上一篇博客最后面我贴了下prometheus的监控图表,这里详细介绍下用法。



安装prometheus、grafana的步骤略过,不是这里的重点,需要的话,可以翻翻我之前的博客笔记。

实验环境:
OS版本:centos6.8
IP地址: 10.0.20.25
Prometheus+grafana都是安装在同一台机器上。


1、blackbox_exporter的安装
tar xf blackbox_exporter-0.11.0.linux-amd64.tar.gz -C /opt/
cd /opt/blackbox_exporter-0.11.0.linux-amd64
nohup  ./blackbox_exporter &  即可丢到后台运行,啥都不用配置


2、prometheus的配置
cd  /usr/local/prometheus

vim prometheus.yml 添加如下内容(51cto编辑器会自动把yml的缩进弄丢了,因此这里贴的是图片)
需要指出的是 metrics_path: /probe  必须这么写,如果写成其他的名称,语法不报错,但是targets页面展示的时候会提示数据格式不对。
watermark,size_16,text_QDUxQ1RP5Y2a5a6i,color_FFFFFF,t_100,g_se,x_10,y_10,shadow_90,type_ZmFuZ3poZW5naGVpdGk=.jpg




检查语法是否有报错
./promtool check-config prometheus.yml

重载配置文件
/bin/kill -SIGHUP $(/sbin/pidof prometheus)

然后,访问prometheus自带的web界面,在target栏目下,可以看到新增的配制出现了:

watermark,size_16,text_QDUxQ1RP5Y2a5a6i,color_FFFFFF,t_100,g_se,x_10,y_10,shadow_90,type_ZmFuZ3poZW5naGVpdGk=.jpg
watermark,size_16,text_QDUxQ1RP5Y2a5a6i,color_FFFFFF,t_100,g_se,x_10,y_10,shadow_90,type_ZmFuZ3poZW5naGVpdGk=.jpg





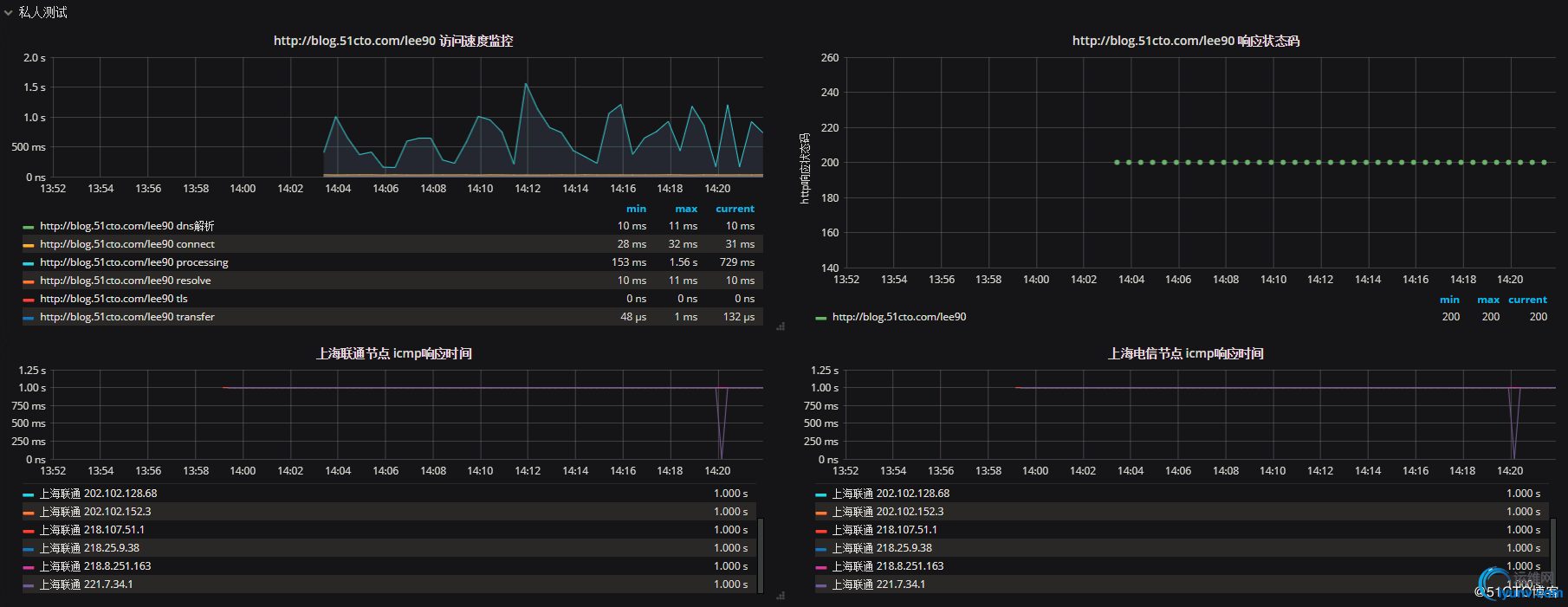
3、采集到值后,就可以在grafana里面绘图了。下面是我绘制的测试图。

watermark,size_16,text_QDUxQ1RP5Y2a5a6i,color_FFFFFF,t_100,g_se,x_10,y_10,shadow_90,type_ZmFuZ3poZW5naGVpdGk=.jpg


watermark,size_16,text_QDUxQ1RP5Y2a5a6i,color_FFFFFF,t_100,g_se,x_10,y_10,shadow_90,type_ZmFuZ3poZW5naGVpdGk=.jpg
watermark,size_16,text_QDUxQ1RP5Y2a5a6i,color_FFFFFF,t_100,g_se,x_10,y_10,shadow_90,type_ZmFuZ3poZW5naGVpdGk=.jpg
watermark,size_16,text_QDUxQ1RP5Y2a5a6i,color_FFFFFF,t_100,g_se,x_10,y_10,shadow_90,type_ZmFuZ3poZW5naGVpdGk=.jpg
watermark,size_16,text_QDUxQ1RP5Y2a5a6i,color_FFFFFF,t_100,g_se,x_10,y_10,shadow_90,type_ZmFuZ3poZW5naGVpdGk=.jpg






运维网声明 1、欢迎大家加入本站运维交流群:群②:261659950 群⑤:202807635 群⑦870801961 群⑧679858003
2、本站所有主题由该帖子作者发表,该帖子作者与运维网享有帖子相关版权
3、所有作品的著作权均归原作者享有,请您和我们一样尊重他人的著作权等合法权益。如果您对作品感到满意,请购买正版
4、禁止制作、复制、发布和传播具有反动、淫秽、色情、暴力、凶杀等内容的信息,一经发现立即删除。若您因此触犯法律,一切后果自负,我们对此不承担任何责任
5、所有资源均系网友上传或者通过网络收集,我们仅提供一个展示、介绍、观摩学习的平台,我们不对其内容的准确性、可靠性、正当性、安全性、合法性等负责,亦不承担任何法律责任
6、所有作品仅供您个人学习、研究或欣赏,不得用于商业或者其他用途,否则,一切后果均由您自己承担,我们对此不承担任何法律责任
7、如涉及侵犯版权等问题,请您及时通知我们,我们将立即采取措施予以解决
8、联系人Email:admin@iyunv.com 网址:www.yunweiku.com

您需要登录后才可以回帖 登录 | 立即注册

本版积分规则

扫码加入运维网微信交流群X

扫码加入运维网微信交流群

扫描二维码加入运维网微信交流群,最新一手资源尽在官方微信交流群!快快加入我们吧...

扫描微信二维码查看详情

客服E-mail:kefu@iyunv.com 客服QQ:1061981298


QQ群⑦:运维网交流群⑦ QQ群⑧:运维网交流群⑧ k8s群:运维网kubernetes交流群


提醒:禁止发布任何违反国家法律、法规的言论与图片等内容;本站内容均来自个人观点与网络等信息,非本站认同之观点.


本站大部分资源是网友从网上搜集分享而来,其版权均归原作者及其网站所有,我们尊重他人的合法权益,如有内容侵犯您的合法权益,请及时与我们联系进行核实删除!



合作伙伴: 青云cloud

快速回复 返回顶部 返回列表